Skip to main content
TracearrTracearr
DiscordGitHubDocs
Features

Library & Activity Analytics

Understand how your media libraries are being used. Track viewing patterns, quality preferences, and storage consumption over time to make informed decisions about your collection.

Activity patterns

See when and how your libraries are used. Identify peak viewing times, track engagement trends, and understand which content resonates with your audience.

  • Plays over time
  • Concurrent stream tracking
  • Activity by day/hour
  • Engagement breakdown

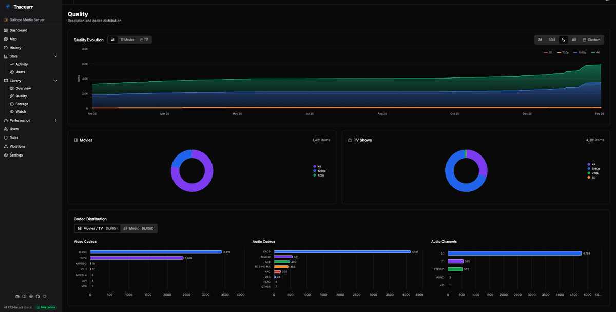
Quality distribution

Know what quality your library delivers. Break down your collection by resolution, video codec, and audio format to understand your media quality landscape.

  • Resolution breakdown
  • Video codec distribution
  • Audio codec breakdown
  • Quality evolution

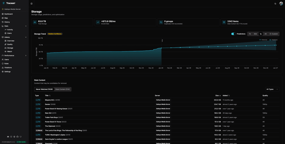
Storage insights

Understand where your storage goes. Track growth over time, predict future needs, and identify media that might not be worth keeping based on engagement data.

  • Total storage by library
  • Growth trends with predictions
  • Stale media detection
  • ROI analysis

Ready to explore your data?

Check the documentation for detailed guides on analytics features or get started with the GitHub repository.